Raymarine Axiom

May 17, 2004
5,927
Beneteau Oceanis 37 Havre de Grace
David, can you provide more details? Not sure I fully understand exactly what is a Rasberry Pi.
Like Kappy said it's an embedded computer that can have many purposes. It's basically a very small computer running Linux that you can use for anything a Linux computer would be used for, plus it has general purpose input/output pins that you can use to connect to a plethora of sensors including analog/digital converters to measure voltages, temperature sensors, pulse counters (for the tachometer), etc. They've become really hard to find at retail prices due to supply chain shortages (they claim their supply will be improving this year), but there are some alternatives with similar capabilities now too.

For a more complete write-up on my setup see GitHub - davidasailor/PiForBoat. That includes a description of how I use the Pi, and some alternative ways of configuring it that are available.

Full disclosure - it is quite a DIY route; experience with configuring Linux is very useful or there will be a steep learning curve. If you just want engine data the other commercial solutions are probably a faster/cheaper way to get that. The Pi provides more flexibility for if you want to go further with more types of data.
 
Apr 8, 2011
774
Hunter 40 Deale, MD
Don’t believe you need to add engine sensors.
You just tag into the existing ones.
You can confirm this with YD
I looked into doing this on my 2009 H36 and it required me to swap out the engine sensors and some other stuff I wasn't comfortable with. Essentially the 3YM30 had basic analog sensors that terminated in idiot lights at the very uninformative control panel. I have tried, and cannot figure out what bus my 2015 Yanmar 4JH5E has, and it is wired just with idiot lights - no idea if sensor data is flowing beyond what drives those. And even if it was, jacking it into my Axiom is beyond my capability. I'm resigned that to get it done will be a few boat bucks.
 
Jan 22, 2008
342
Hunter 34 Herrington South, MD
I have been looking at Noland Engineering’s RS11 interface and it looks like a good and fair priced solution for older engines. You simply connect to your existing analog sensors “Send” wire terminal at either the sender or the gauge. The existing gauges still function. A NMEA 2000 cable connects to your chart plotter. Be aware that you need to configure the interface with a pc to set the range of each gauge. Nolands product requires you to use the software and instructions that come with it to accomplish this task. Price is about $350. Looks good to me and I think I will buy one this Spring.
The original sensors were just pressure and temp switches - on or off- alarms went off it temp hit a certain level or oil pressure was below a certain pressure.. The RS11 requires a variable output. Can be interchanged on engine, but some have both so that the old alarms work. Still trying to get my RS11 alarms to work properly.
 
Apr 2, 2021
416
Hunter 38 On the move
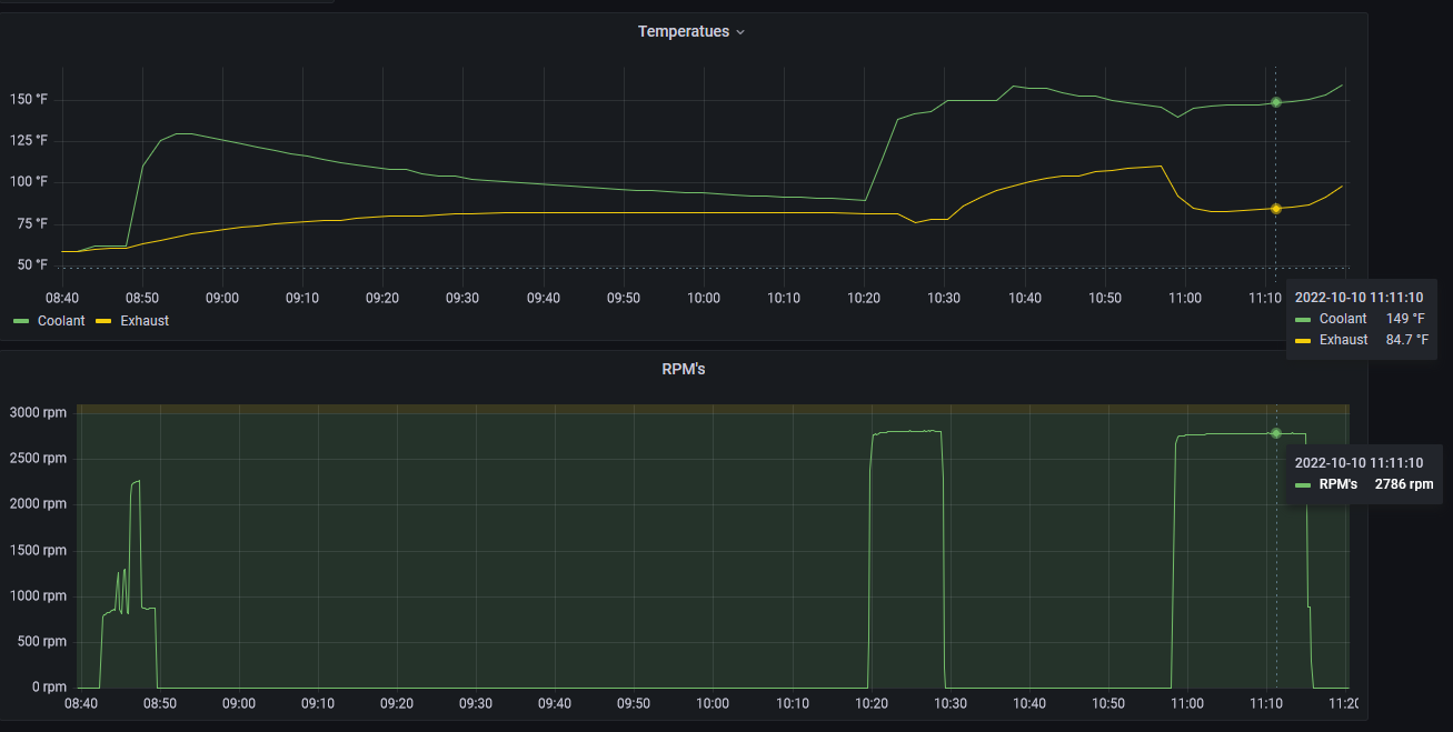
Or you can go the more DIY way and attach sensors to get some data directly from the engine and log it with an Arduino or Raspberry Pi. I've attached a couple temperature sensors to my thermostat housing and exhaust elbow, and tapped into the alternator tachometer wire to sense RPM's. All the data goes to a Raspberry Pi on the boat, and a Yacht Devices USB gateway puts that data on my NMEA network so I can see it on the chartplotter. Plus the Pi saves all the data and some dashboards visualize it. Here's the data from one morning of sailing and motoring for example:
View attachment 211930
the problem I’m having with my onboard pi devices is that they don’t like ungraceful shutdowns and get corrupted, loose settings etc. Mine is powered via the nmea2000 backbone using a pican-m hat, so simply shuts off when it open the instruments breaker. It gets confused after a few cycles. I need to add a large capacitor and some voltage sensing logic so it will gracefully shut down on loss of power
 
May 17, 2004
5,927
Beneteau Oceanis 37 Havre de Grace
the problem I’m having with my onboard pi devices is that they don’t like ungraceful shutdowns and get corrupted, loose settings etc. Mine is powered via the nmea2000 backbone using a pican-m hat, so simply shuts off when it open the instruments breaker. It gets confused after a few cycles. I need to add a large capacitor and some voltage sensing logic so it will gracefully shut down on loss of power
Yes, abrupt power cutoffs can definitely corrupt them. I use mine for monitoring the bilge and battery voltages, so I power it with a house circuit instead of the NMEA bus. I have a 12V/5V buck converter to step the voltage down, then an Adafruit Powerboost 1000c to power the Pi. The Powerboost keeps a small LiPo battery charged, so if I accidentally turn off the house circuit the battery keeps the Pi running for a while.
 
Jan 5, 2017
151
Hunter 356 SF Bay / Delta
the problem I’m having with my onboard pi devices is that they don’t like ungraceful shutdowns and get corrupted, loose settings etc. Mine is powered via the nmea2000 backbone using a pican-m hat, so simply shuts off when it open the instruments breaker. It gets confused after a few cycles. I need to add a large capacitor and some voltage sensing logic so it will gracefully shut down on loss of power
I also use a pican-m hat, but I don't power the Pi from it. Instead, I have a second hat called a Pi Juice that has a small cell phone battery on it. With the Pi on it's own circuit, I can just flip it on and off like any other device -- once the Pi Juice detects that power has been disconnected it initiates a soft shut down. They give you all the scripts for it, so pretty easy to get setup.

I also 3D printed a case to accommodate the Pican-m, Pi Juice as well as a pocket for an external SSD. Happy to share that if it would be useful.
 

bcg

.
May 9, 2023
1
Risør 27 Tasmania

I myself used this.

You can buy it off aliexpress for $30

Hi Phil,

I'm trying to get one of these to talk to my axiom 7 with no luck at all.

Device appears as dead as a door nail. Doesn't produce any data at all in the axiom nmea diagnostic screen. Using a navico backbone.

Do you have any tips or tricks or did yours just plug in and go?
 
Apr 2, 2021
416
Hunter 38 On the move
I also use a pican-m hat, but I don't power the Pi from it. Instead, I have a second hat called a Pi Juice that has a small cell phone battery on it. With the Pi on it's own circuit, I can just flip it on and off like any other device -- once the Pi Juice detects that power has been disconnected it initiates a soft shut down. They give you all the scripts for it, so pretty easy to get setup.

I also 3D printed a case to accommodate the Pican-m, Pi Juice as well as a pocket for an external SSD. Happy to share that if it would be useful.
That would be great. I'd love to have the STL but even better, if you built it in OpenSCAD I'd love to have the code. pm or post a link here or whatever works. thanks.

Do you put the pijuice above or below the piCAN? I have the piCAN with the SMPS so IDK if the piJuice could go on top.

I'm currently trying to figure out:
-Graceful shutdown of OpenCPN itself
-Automatic chart updates for OpenCPN
 
Jan 5, 2017
151
Hunter 356 SF Bay / Delta
That would be great. I'd love to have the STL but even better, if you built it in OpenSCAD I'd love to have the code. pm or post a link here or whatever works. thanks.

Do you put the pijuice above or below the piCAN? I have the piCAN with the SMPS so IDK if the piJuice could go on top.

I'm currently trying to figure out:
-Graceful shutdown of OpenCPN itself
-Automatic chart updates for OpenCPN
Sent you a link with my STL file. I just threw it together in TinkerCad, so not exactly professional stuff, but it works. It uses the base of this enclosure:

Then my cover adds room for the PiJuice and PiCan hats. I have the PiJuice in the middle and the PiCan on top. Here is a picture of it mid-installation behind my nav station.

Screenshot 2023-05-10 152844.png
 
Apr 2, 2021
416
Hunter 38 On the move
Sent you a link with my STL file. I just threw it together in TinkerCad, so not exactly professional stuff, but it works. It uses the base of this enclosure:

Then my cover adds room for the PiJuice and PiCan hats. I have the PiJuice in the middle and the PiCan on top. Here is a picture of it mid-installation behind my nav station.
Gotcha. Thanks. I'm actually about 75% done with a parametric OpenSCAD design with options for mounting tabs, internal cooling fan, and so on. I think I'm going to build it as a sort of 3-layer sandwich. I'll have pi, piCAN, piJuice, and an internal 12v buck power supply.

Likely will attach to the back of my bulkhead mounted TV. I ran an NMEA2000 drop cable back there, have the Raymarine Seatalk converter behind the "radio" panel, and will use the factory installed but currently unused 12v line to that area to power a small breaker panel for pi, wifi, usb power panel, and a small inverter for the TV only.
 
Jan 5, 2017
151
Hunter 356 SF Bay / Delta
Gotcha. Thanks. I'm actually about 75% done with a parametric OpenSCAD design with options for mounting tabs, internal cooling fan, and so on. I think I'm going to build it as a sort of 3-layer sandwich. I'll have pi, piCAN, piJuice, and an internal 12v buck power supply.

Likely will attach to the back of my bulkhead mounted TV. I ran an NMEA2000 drop cable back there, have the Raymarine Seatalk converter behind the "radio" panel, and will use the factory installed but currently unused 12v line to that area to power a small breaker panel for pi, wifi, usb power panel, and a small inverter for the TV only.
The fan is a good idea if you're using a Pi 4. Mine will get the "overheat" icon and throttle occasionally in the warmer months.
 
Jan 20, 2020
34
Hunter H336 Milwaukee
Here is a video of a Raspberry Pi install for a Hunter 336, it has Original ST1 gauges, GPS, AIS, Temperature all integrated and a safe shutdown circuit that protects it:

This year I added a ESP32 (even smaller computer, low power) to do engine monitoring and a second for Battery Monitoring.
Engine Monitor build:
and install:
the oil sensor I used is in the description, we used the same on Phil McCall's Boat with the CX5003, the Temp sensor was a VDO 323-900

Battery Monitor build: DIY Battery Monitor using SensESP/ESP32 for Openplotter, SignalK & NMEA2000 - Tech E12 - Après Sail and install: DIY Marine Battery Monitor using SensESP/ESP32 Install - Tech E16 - Après Sailing
I also made a NMEA2000 Battery Monitor for Phil McCall's boat it integrates directly with the Axiom - cost was less than $50 for 2 batteries
 
Apr 2, 2021
416
Hunter 38 On the move
This year I added a ESP32 (even smaller computer, low power) to do engine monitoring and a second for Battery Monitoring.
Nice! I developed my own IOT framework for the ESP32 family of boards and use them for a lot of silly home automation including an 8-plant automatic watering system with a web UI, and a coffee pot and window blinds that can be controlled via Alexa using an fake "wemo" switch device written in python and mqtt. "Alexa turn coffee on" or use cron to schedule it. Works great.